Manage Courses. Track Learners.
Scale Your Education.


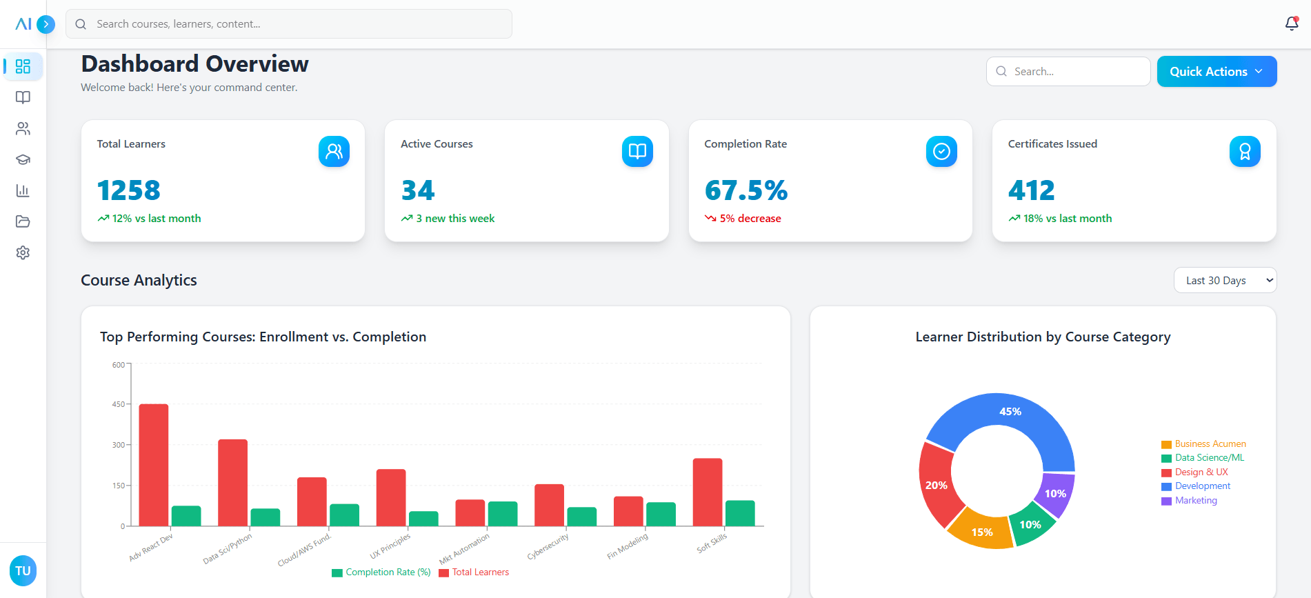
Analytics & Reporting

Monitor Enrollment & Growth
Stop guessing about your platform's performance. Our macro-level analytics dashboard gives you a real-time view of enrollment trends, user growth, and platform activity. Visualize data over the last 6 months and export comprehensive reports to stakeholders with a single click.

Analyze Engagement & Quality
Drill down into course-specific data to understand what works. Track category distribution to see which topics are trending, monitor average learning times to optimize content length, and review satisfaction scores across departments to ensure consistent educational quality.
Content Operations

Manage Your Course Catalog
This is your centralized hub for all educational products. Easily create new courses, update existing modules, manage draft statuses, and assign SME owners from one intuitive table view. Filter by category or status to find exactly what you need in seconds.

Centralized Content Library
Never lose a file again. Our robust content library allows you to upload, tag, and organize videos, PDFs, and supplementary materials. The drag-and-drop interface makes it simple to manage thousands of assets and deploy them across multiple courses without duplication.

C-Dash Content Portal
Streamline communication with your Content Experts. Track their assigned deliverables, view contact details, and monitor the progress of course creation in real-time. Keep your experts accountable and your content pipeline moving smoothly.
Learner Success

Comprehensive Learner Directory
View every student in your ecosystem with granular detail. Access individual profiles to monitor course progress, manage roles, and perform administrative actions like password resets. This is your built-in CRM for ensuring student success and engagement.

Identify At-Risk Learners
Don't wait for dropouts to happen. Our intelligent system automatically flags 'At-Risk' learners based on inactivity or low assessment scores, allowing you to intervene early. Additionally, visualize your global student distribution to tailor content for diverse geographies.
Seamless Experience & Support
Built for ease of use, enterprise-grade security, and 24/7 assistance.

Intuitive Sidebar Navigation
Navigate complex data sets with unparalleled ease. Our collapsible, icon-driven sidebar ensures that every powerful feature—from analytics to settings—is just one click away, keeping your workspace clean and focused.

Secure Authentication
Enterprise-grade security starts at the front door. A clean, branded, and highly secure login portal ensures that your proprietary data and sensitive learner information remain protected with modern encryption standards.
End-to-End
Workflow Timeline
Content Creation
Subject Matter Experts upload modules, videos, quizzes, and resources into the centralized content hub.
Review & Publish
Admins review draft content, collaborate on improvements, and publish finalized courses instantly.
Learner Enrollment
Bulk enroll learners, assign roles, create groups, and personalize access rules across departments.
Track Progress
Monitor learner engagement, completion rates, at-risk students, and real-time analytics dashboards.
Certification & Feedback
Automated certificates, exams, surveys, and feedback loops ensure continuous improvement.
Optimize & Scale
Use insights to refine courses, improve adoption, scale learning programs, and drive performance.
Build the University of
Tomorrow, Today.
Join world-class organizations that trust C-Dash to power their educational infrastructure. Scalable, secure, and intelligent.